桥梁工程质量信息化管理方案
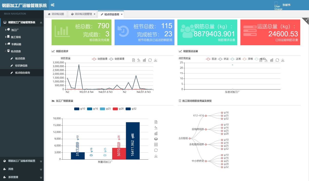
桥梁工程中的隐蔽工程主要是桥桩施工过程中,针对桥桩施工我们重点关注的是成孔,清孔,下钢筯笼,灌注及灌注后的路基辅道反压对桩柱的影响几方面,我们整合现有系统模块,创新性的提出了北斗桥梁工程质量信息化管控方案,将桥梁施工中的每一个工序过程都进行管理,关注施工过程的的工作质量,将隐蔽工程透明化,过重可控化。 方案主要包括桩基施工模块,钢筋构件管理模块,混凝土拌合模块,及辅道反压在线监测模块,从成孔到成桩全过程对桥梁工程的基础施工质量进行全面信息化管控。
所属分类:
公路行业
产品附件:
联系我们
- 产品描述
- 工作流程
- 管理平台
- 成果报告
-
- 商品名称: 桥梁工程质量信息化管理方案
- 商品编号: 1070775138644545536
桥梁工程中的隐蔽工程主要是桥桩施工过程中,针对桥桩施工我们重点关注的是成孔,清孔,下钢筯笼,灌注及灌注后的路基辅道反压对桩柱的影响几方面,我们整合现有系统模块,创新性的提出了北斗桥梁工程质量信息化管控方案,将桥梁施工中的每一个工序过程都进行管理,关注施工过程的的工作质量,将隐蔽工程透明化,过重可控化。 方案主要包括桩基施工模块,钢筋构件管理模块,混凝土拌合模块,及辅道反压在线监测模块,从成孔到成桩全过程对桥梁工程的基础施工质量进行全面信息化管控。
方案主要分管理平台,现场终端,通讯服务,管理APP,现场服务,质量报告几个部分,将桥梁基础工程各工序施工有机结合,各部分施工管理重点综合掌握,符合施工管理规范,实现真正对工程质量整体客观的评价体系。
关键词: -

-



推荐产品
留言咨询
为用户提供一整套智慧工程建设全流程解决方案
